[DKSL 90.2.1-0] 4.1.2.2 Разделы веб-интерфейса
Monitoring - мониторинг
Меню Мониторинг - всё об отображаемых данных. Любая информация, которая настроена в Zabbix на сбор, визуализацию и действия, будет отображаться в различных разделах Мониторинга.
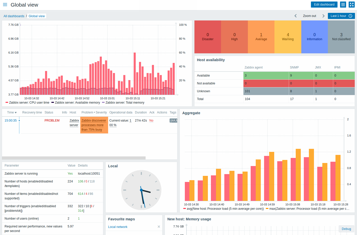
Dashboard - панель

Раздел Мониторинга → ПАНЕЛЬ предназначена для отображения сводки по всей важной информации.
Панель состоит из виджетов и каждый виджет предназначен для отображения информации определенного типа и источника, таких как обзор, карта, график, часы и так далее.
Более подробная информация доступна по ссылке https://www.zabbix.com/documentation/5.2/ru/manual/web_interface/frontend_sections/monitoring/dashboard
Problems - проблемы

В разделе Мониторинг → Проблемы вы можете увидеть какие проблемы сейчас у вас имеются. Проблемами называются те триггеры, которые в состоянии "Проблема".
Более подробная информация доступна по ссылке https://www.zabbix.com/documentation/5.2/ru/manual/web_interface/frontend_sections/monitoring/problems
Hosts - узлы сети

В разделе Мониторинг → Узлы сети отображается полный список отслеживаемых узлов сети с подробной информацией об интерфейсе узла сети, доступности, тегах, текущих проблемах, состоянии (активировано/деактивировано) и ссылки для быстрой навигации к последним данным узла сети, истории проблем, графикам, экранам и веб-сценариям.
Более подробная информация доступна по ссылке https://www.zabbix.com/documentation/5.2/ru/manual/web_interface/frontend_sections/monitoring/hosts
Overview - обзор

Раздел Мониторинг → Обзор предлагает обзор состояний триггеров, а также возможность сравнения данных с различных узлов сети за раз.
Доступны следующие опции просмотра:
выбор всех узлов сети или конкретных групп узлов сети в выпадающем меню Группа
выбор отображаемой информации (триггеры или данные) в выпадающем меню Тип
выбор горизонтального или вертикального отображения информации в выпадающем меню Расположение узлов сети
Более подробная информация доступна по ссылке https://www.zabbix.com/documentation/5.2/ru/manual/web_interface/frontend_sections/monitoring/overview
Latest data - последние данные

Раздел Мониторинг → Последние данные можно использовать для просмотреть последних значений, собранных элементами данных, а также для доступа к различным графикам по этим элементам данных.
Более подробная информация доступна по ссылке https://www.zabbix.com/documentation/5.2/ru/manual/web_interface/frontend_sections/monitoring/latest_data
Screens - комплексные экраны

В разделе Мониторинг → Комплексные экраны можно просмотреть все настраивать, управлять и просматривать глобальные комплексные экраны и слайд-шоу.
Когда вы откроете этот раздел, вы увидите либо последний комплексный экран/слайд-шоу, который открывали ранее, или список всех объектов к которым у вас имеется доступ. Начиная с Zabbix 3.0, комплексные экраны/слайд-шоу могут быть как публичными, так и приватными. Публичные доступны всем пользователям, тогда как, приватные доступны только их владельцам и пользователям, с которыми поделились этим объектом.
Используйте выпадающее меню в строке заголовка для переключения между комплексными экранами и слайд-шоу.
Более подробная информация доступна по ссылке https://www.zabbix.com/documentation/5.2/ru/manual/web_interface/frontend_sections/monitoring/screens
Maps - карты сети

В разделе Мониторинг → Карты сети можно просмотреть все настроенные карты сети.
Когда вы откроете этот раздел, вы увидите либо последнюю карту сети, которую открывали ранее, или список всех карт сети к которым у вас имеется доступ. Начиная с Zabbix 3.0, карты могут быть как публичными, так и приватными. Публичные карты доступны всем пользователям, тогда как, приватные карты доступны только их владельцам и пользователям, с которыми поделились этой картой сети.
Более подробная информация доступна по ссылке https://www.zabbix.com/documentation/5.2/ru/manual/web_interface/frontend_sections/monitoring/maps
Discovery - обнаружение

В разделе Мониторинг → Обнаружение отображаются результаты сетевого обнаружения. Обнаруженные устройства отсортированы по правилу обнаружения.
Если это устройство уже наблюдалось, его имя узла сети будет значиться в колонке Наблюдаемый узел сети, и длительность с момента обнаружения или с момента потери после предыдущего обнаружения будут отображаться в колонке Доступен/Недоступен.
После этих колонок следующие отображают отдельные состояния сервисов каждого обнаруженного устройства (зеленые ячейки отображают сервисы, которые доступны, красные ячейки - сервисы, которые недоступны). Время доступности или время недоступности включены в саму ячейку.
Более подробная информация доступна по ссылке https://www.zabbix.com/documentation/5.2/ru/manual/web_interface/frontend_sections/monitoring/discovery
Services - услуги

В разделе Мониторинг → Услуги отображается состояние услуг IT инфраструктуры или бизнеса.
Список существующих услуг отображается вместе с данными о их состоянии и SLA. Из выпадающего списка в правом верхнем углу вы можете выбрать желаемый период отображения.
Более подробная информация доступна по ссылке https://www.zabbix.com/documentation/5.2/ru/manual/web_interface/frontend_sections/monitoring/it_services
Inventory - инвентаризация
Меню Инвентаризация включает разделы обеспечивающие обзор инвентарных данных узлов сети по выбранному параметру, а также, возможность просмотра деталей инвентаризации узлов сети.
Host inventory overview - обзор

В разделе Инвентаризация → Обзор имеется несколько способов просмотра обзорных сведений инвентарных данных узлов сети.
В обзоре, который отобразится, выберите группу узлов сети (или все группы) и поле инвентарных данных по которому отобразятся данные. Будет отображено количество узлов сети соответствующих каждому выбранному полю.
Более подробная информация доступна по ссылке https://www.zabbix.com/documentation/5.2/ru/manual/web_interface/frontend_sections/inventory/overview
Host inventory - узлы сети

В разделе Инвентаризация → Узлы сети отображаются инвентарные данные узлов сети.
Выберите группу из выпадающего меню в верхнем правом углу и вы увидите инвентарные данные узлов сети из этой группы. Вы также можете отфильтровать узлы сети по любому из полей инвентаризации, чтобы увидеть только те узлы сети в которых вы заинтересованы.
Более подробная информация доступна по ссылке https://www.zabbix.com/documentation/5.2/ru/manual/web_interface/frontend_sections/inventory/hosts
Reports - отчеты
Меню Отчеты включает в себя несколько разделов, которые содержат различные предустановленные и пользовательские отчеты, направленные на обзор таких параметров как информации о системе, триггеров и собранных данных.
System information - информация о системе

В разделе Отчеты → Информация о системе отображается краткая сводка о ключевых данных системы.
Более подробная информация доступна по ссылке https://www.zabbix.com/documentation/5.2/ru/manual/web_interface/frontend_sections/reports/status_of_zabbix
Availability report - отчет о доступности

В разделе Отчеты → Отчет о доступности вы можете просмотреть какую часть времени каждый триггер был в состояниях проблема/ок/неизвестно. Для каждого состояния отображается процентное отношение к общему времени.
Таким образом, можно легко определить ситуации доступности различных элементов вашей системы.
Более подробная информация доступна по ссылке https://www.zabbix.com/documentation/5.2/ru/manual/web_interface/frontend_sections/reports/availability
100 busiest triggers - 100 наиболее активных триггеров

В разделе Отчеты → 100 наиболее активных триггеров вы можете просмотреть триггеры, которые изменили свои состояния в течении периода оценки, отсортированные по количеству изменений состояния.
Более подробная информация доступна по ссылке https://www.zabbix.com/documentation/5.2/ru/manual/web_interface/frontend_sections/reports/triggers_top
Audit log - аудит

В разделе Отчеты → Аудит пользователи могут просмотреть записи о выполненных изменениях в веб-интерфейсе и детали этих действий.
Более подробная информация доступна по ссылке https://www.zabbix.com/documentation/5.2/ru/manual/web_interface/frontend_sections/reports/audit
Action log - журнал действий

На этом экране имеется подробная информация о выполненных действиями операций (оповещения, удаленные команды).
Более подробная информация доступна по ссылке https://www.zabbix.com/documentation/5.2/ru/manual/web_interface/frontend_sections/reports/action_log
Notifications

В разделе Отчеты → Оповещения имеется отчет по количеству отправленных оповещений по каждому пользователю.
Из выпадающего меню в верхнем правом углу вы можете выбрать способ оповещения (или все), период (данные за каждый день/неделю/месяц/год) и год, когда оповещения были отправлены.
Более подробная информация доступна по ссылке https://www.zabbix.com/documentation/5.2/ru/manual/web_interface/frontend_sections/reports/notifications
Configuration - настройка
Меню Настройка содержит разделы посвященные настройке самых важных функций Zabbix, таких как узлы сети и группы узлов сети, сбор данных, пороги данных, отправка оповещений о проблемах, создание визуализации данных и многое другое.
Host groups - группа узлов сети

В разделе Настройка → Группы узлов сети пользователи могут настраивать и поддерживать группы узлов сети. Группы узлов сети могут содержать как шаблоны, так и узлы сети.
Здесь отображается список существующих групп узлов сети с подробной информацией о них.
Более подробная информация доступна по ссылке https://www.zabbix.com/documentation/5.2/ru/manual/web_interface/frontend_sections/configuration/hostgroups
Templates - шаблоны

В разделе Настройка → Шаблоны пользователи могут настраивать и поддерживать шаблоны.
Здесь отображается список существующих шаблонов с подробной информацией о них.
Более подробная информация доступна по ссылке https://www.zabbix.com/documentation/5.2/ru/manual/web_interface/frontend_sections/configuration/templates
Hosts - узлы сети

В разделе Настройка → Узлы сети пользователи могут настраивать и поддерживать узлы сети
Здесь отображается список существующих узлов сети с подробной информацией о них.
Из выпадающего меню справа от полосы Узлы сети вы можете выбрать отображать ли все узлы сети или только те, которые принадлежат конкретной группе.
Более подробная информация доступна по ссылке https://www.zabbix.com/documentation/5.2/ru/manual/web_interface/frontend_sections/configuration/hosts
Maintenance periods - обслуживание

В разделе Настройка → Обслуживание пользователи могут настраивать и поддерживать периоды обслуживания для узлов сети.
Здесь отображается список существующих периодов обслуживания с подробной информацией о них.
Из выпадающего меню справа от полосы Периоды обслуживания вы можете выбрать отображать все периоды обслуживания или только те, которые входят в определенную группу.
Более подробная информация доступна по ссылке https://www.zabbix.com/documentation/5.2/ru/manual/web_interface/frontend_sections/configuration/maintenance
NetPing Server Settings - настройки сети устройства NetPIng

Раздел настроек предназначен для корректировки параметров сети устройства
IP v4 адрес - выбор режима ввода ip адреса (DHCP или ручной адрес)
Статический - доступен только в ручной настройке ip адреса. Выбор адрес устройства в локальной сети.
Адрес гейта - шлюз к которому обращается устройство в локальной сети.
Адрес основного DNS сервера - поле для установки или изменения основного адреса DNS-сервера.
Адрес дополнительного DNS сервера - поле для установки или изменения дополнительного адреса DNS-сервера.
Рекомендуемо корректировать настройки только при полной уверенности правильно задаваемого адреса, так-как в случае ошибки придётся сбрасывать настройки устройства в ручную на устройстве, что может вызвать незапланированный простой мониторинга.
Необходимы базовые знания принципов работы локальных сетей.
Trigger actions - действия

В разделе Настройка → Действия пользователи могут настраивать и поддерживать действия.
Здесь отображается список существующих действий с подробной информацией о них. Действия отображаются действиями, назначенными на выбранный источник событий (триггеры, обнаружение, авторегистрация).
Для просмотра действий назначенных на отличный источник событий от текущего, измените источник в выпадающем меню правее панели Действия.
Пользователям без прав Супер-администратора действия отображаются в соответствии с настройками прав доступа. Это означает, что в некоторых случаях пользователь без прав Супер-администратора не сможет увидеть весь список действий из-за определенных ограничений прав доступа. Действие отображается пользователю без прав Супер-администратора, если выполняются следующие условия:
У пользователя есть права чтения-записи на группы узлов сети, узлы сети, шаблоны и триггеры из условий действия
У пользователя есть права чтения-записи на группы узлов сети, узлы сети и шаблоны из операций действия, операций восстановления и операций обновления
У пользователя есть права чтения групп пользователей и пользователей в операциях действия, операций восстановления и операций обновления
Более подробная информация доступна по ссылке https://www.zabbix.com/documentation/5.2/ru/manual/web_interface/frontend_sections/configuration/actions
Event correlation - корреляция событий

В разделе Настройка → Корреляция событий пользователи могут настраивать и поддерживать глобальные правила корреляции для Zabbix событий.
Более подробная информация доступна по ссылке https://www.zabbix.com/documentation/5.2/ru/manual/web_interface/frontend_sections/configuration/correlation
Discovery rules - обнаружение

В разделе Настройка → Обнаружение пользователи могут настраивать и поддерживать правила обнаружения.
Здесь отображается список существующих правил обнаружения с подробной информацией о них.
Более подробная информация доступна по ссылке https://www.zabbix.com/documentation/5.2/ru/manual/web_interface/frontend_sections/configuration/discovery
Services - услуги

В разделе Настройка → Услуги пользователи могут настраивать и поддерживать иерархию IT услуг.
При первом открытии этого раздела он будет содержать только root запись.
Вы можете использовать эту запись в качестве отправной точки при построении иерархии наблюдаемой инфраструктуры. Нажмите на Добавить потомка, чтобы добавить услуги, затем другие услуги, ниже тех, которые вы добавили.
Более подробная информация доступна по ссылке https://www.zabbix.com/documentation/5.2/ru/manual/web_interface/frontend_sections/configuration/itservices
Administration - администрирование
Меню Администрирование используется в Zabbix для административных функций. Это меню доступно только пользователям с типом Супер-Администраторы.
General - общие

Раздел Администрирование → Общие содержит несколько страниц по настройке, связанных с веб-интерфейсом умолчаний, и тонкой настройки Zabbix.
Выпадающее меню слева позволит вам переключаться между различными страницами настроек.
Более подробная информация доступна по ссылке https://www.zabbix.com/documentation/5.2/ru/manual/web_interface/frontend_sections/administration/general
Proxies - прокси

В разделе Администрирование → Прокси располагаются настройки относящиеся к распределенному мониторингу и которые можно настроить в веб-интерфейсе Zabbix.
Здесь отображается список существующих прокси с подробной информацией о них.
Более подробная информация доступна по ссылке https://www.zabbix.com/documentation/5.2/ru/manual/web_interface/frontend_sections/administration/proxies
Authentication - аутентификация

В разделе Администрирование → Аутентификация можно задать глобальный метод аутентификации в Zabbix. Доступны следующие методы аутентификации внутренний, HTTP и LDAP.
Обратите внимание, что метод аутентификации можно изменить на уровне группы пользователей.
Более подробная информация доступна по ссылке https://www.zabbix.com/documentation/5.2/ru/manual/web_interface/frontend_sections/administration/authentication
User groups - группа пользователей

В разделе Администрирование → Группы пользователей находятся группы пользователей.
Здесь отображается список существующих групп пользователей с подробной информацией о них.
Более подробная информация доступна по ссылке https://www.zabbix.com/documentation/5.2/ru/manual/web_interface/frontend_sections/administration/user_groups
User roles - роли пользователей

В разделе Администрирование → Роли пользователя настраиваются роли, которые могут быть назначены пользователям системы и прописываются разрешения для каждой роли.
По умолчанию, Zabbix настроен с четырьмя ролями пользователей, которые имеют заранее определенный набор прав:
Роль Администратор
Роль Гость
Роль Супер-администратор
Роль Пользователь
Более подробная информация доступна по ссылке https://www.zabbix.com/documentation/5.2/ru/manual/web_interface/frontend_sections/administration/user_roles
Users - пользователи

В разделе Администрирование → Пользователи находятся пользователи системы.
Здесь отображается список существующих пользователей с подробной информацией о них.
Более подробная информация доступна по ссылке https://www.zabbix.com/documentation/5.2/ru/manual/web_interface/frontend_sections/administration/users
Media types - способы оповещений

В разделе Администрирование → Способы оповещений пользователи могут настраивать и поддерживать информацию о способах оповещений.
Способы оповещений содержат общие инструкции по использованию средств, как каналов доставки оповещений. Отдельные детали, такие как отдельные e-mail адреса отправки оповещений хранятся вместе с конкретными пользователями.
Здесь отображается список существующих способов оповещений с подробной информацией о них.
Более подробная информация доступна по ссылке https://www.zabbix.com/documentation/5.2/ru/manual/web_interface/frontend_sections/administration/mediatypes
Scripts - скрипты

В разделе Администрирования → Скрипты пользователи могут настраивать и поддерживать скрипты.
Эти скрипты, в зависимости от набора прав доступа пользователя, становятся доступны для выполнения при нажатии на узле сети в различных местах веб-интерфейса (ПАНЕЛЬ, Проблемы, Последние данные, Карты сети), их также можно выполнять в операциях действий. Скрипты выполняются Zabbix сервером или агентом.
Здесь отображается список существующих скриптов с подробной информацией о них.
Более подробная информация доступна по ссылке https://www.zabbix.com/documentation/5.2/ru/manual/web_interface/frontend_sections/administration/scripts
Queue overview - очередь

В разделе Администрирование → Очередь отображаются элементы данных, которые ожидают обновления.
В идеале, когда вы открываете этот раздел, он должен быть весь "зеленым", что означает, что в очереди нет элементов данных. Если все элементы данных обновляются без задержки, ожидающих обновления элементов данных не будет. Однако, из-за проблем с производительность сервера, проблем с подключением или проблем с агентами, некоторые элементы данных могут задерживаться и информация об этом будет в этом разделе. Для получения более подробных сведений обратитесь к разделу Очередь.
Более подробная информация доступна по ссылке https://www.zabbix.com/documentation/5.2/ru/manual/web_interface/frontend_sections/administration/queue
User profile - профиль пользователя

В профиле пользователя вы можете настроить некоторые функции веб-интерфейса Zabbix, такие как язык интерфейса, цветовая тема, количество отображаемых строк в списках и т.п. Сделанные в профиле изменения будут применены только к пользователю, в профиле которого были сделаны эти изменения.
Для доступа к диалогу настройки профиля пользователя, нажмите на
в нижней части основного меню Zabbix.
Настройка
Вкладка Пользователь позволяет задать различные предпочтения пользователя.
Более подробная информация доступна по ссылке https://www.zabbix.com/documentation/5.2/ru/manual/web_interface/user_profile
Messaging - глобальные оповещения

Глобальные оповещения являются способом отображения проблем, которые только что произошли, прямо на экране веб-интерфейса Zabbix.
Без глобальных оповещений, работая в каких-либо местах, отличных от страниц Группы узлов сети или ПАНЕЛЬ, какая-либо информация о случившихся только что проблемах не будет отображаться. Глобальные оповещения покажут эту информацию вне зависимости от того где вы находитесь.
Глобальные оповещения включают в себя отображение сообщений и воспроизведение звуков.
Настройка
Глобальные оповещения можно активировать для каждого пользователя на вкладке Сообщения при настройке профиля.
Более подробная информация доступна по ссылке https://www.zabbix.com/documentation/5.2/ru/manual/web_interface/user_profile/global_notifications
Media - звук в браузерах
Для воспроизведения звуков в веб-интерфейсе Zabbix, должно быть активировано Сообщения в веб-интерфейсе в профиле пользователя на вкладке Сообщения, со всеми выбранными важностями триггеров, а также звуки тоже должны быть активированы для глобальных оповещений во всплывающем окне.
Более подробная информация доступна по ссылке https://www.zabbix.com/documentation/5.2/ru/manual/web_interface/user_profile/sound